Вход в интерфейс
В браузере перейдите по адресу http://noise.alpol.su/ .
Откроется окно авторизации
В окне авторизации введите предоставленные логин и пароль, нажмите на кнопку "Log In".
При успешной авторизации открывается "домашняя" Dashboard "Показания шумомера ШУМ".
Открытие Dashboard с графиками
Чтобы открыть требуемый Dashboard, в интерфейсе наведите мышь на значок Dashboards , и выберите пункт меню Browse.
В большей части окна отобразится список доступных Dashboards.
В списке Dashboards щелкните по названию требуемой Dashboards для просмотра графиков мониторинга.
Dashboards "Показания шумомера Инфра" и "Показания шумомера ШУМ" являются устаревшими, необходимо использовать Dashboards с пометкой "v.3".
Подробное описание Dashboard "Показания шумомера ШУМ" представлено на странице Описание Dashboard Показания Шумомера ШУМ.
Подробное описание Dashboard "Показания шумомера Инфра" представлено на странице Описание Dashboard Показания Шумомера Инфра.
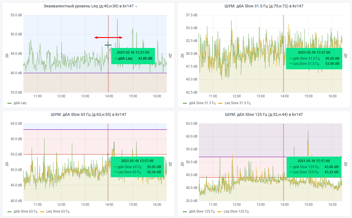
Просмотр текущих значений
При перемещении курсора мыши над любым графиком показателей во всплывающей подсказке над всеми графиками отображаются значения метрик.
Изменение временного диапазона на графике
Если необходимо проанализировать значения показателей за промежуток времени, выделите фрагмент, удерживая нажатой клавишу мыши, на любом из графиков.
На всех графиках изменится содержимое, в панели выбора временного диапазона отобразится новый диапазон.
При этом значения на столбиковых диаграммах с пометками "(Крайнее значение)" и "(Среднее)" также изменятся, и будут отображать данные за выбранный временной диапазон. Более подробно принцип формирования графиков можно почитать в описании Dashboard на страницах Описание Dashboard Показания Шумомера ШУМ и Описание Dashboard Показания Шумомера Инфра.
Переключение между дашбордами
В верхней части дашборд можно выбирать Размещение, из которого поступали метрики, Устройство, с которого поступали данные (Octava или Assistant), а также переключаться на Дашборды с другими частотными диапазонами с сохранением выбранного временного диапазона.






